Étude de cas
Laurentides
Les défis
du CAB
Des repas chauds, des repas chauds congelés et des surgelés !
Popote roulante
Repas chauds pouvant être congelés et livrer plus tard pour certaines routes.
Livraison
Liste de livraison complexe
Remboursements
Ajouter les remboursements en crédit au compte
Transports
Plusieurs configurations pour les tarifs de transport
Tableau de bord
Clients
Liste et fiche
Le gestionnaire de client permet de garder toutes les informations d'un client à la même place même si celui-ci utilise plusieurs services.
La liste affiche l'ensemble des clients avec un système de recherche permettant de rechercher par certains critères : mots-clé, municipalité, services utilisés, etc.
La fiche rassemble plusieurs sections permettant d'avoir une panoplie d'informations pertinentes à propos du client :
- Les services utilisés
- Les informations générales
- Les contacts en cas d'urgence / intervenants
- Les crédits au compte
- Les notes
- Les fichiers
- L'historique
Clients
Volets services
Volet transport
Les volet transport permet d'ajouter des informations spécifiques, utiles pour le service des transports.
Les informations importantes affichent chaque fois que le client est sélectionné dans une demande de transport.
- Les besoins physiques et cognitifs du client
- La note pour les transports
- La liste noire
- Les contraintes de genre
- Les informations générales
Volet popote
Le volet popote roulante permet d'ajouter les informations spécifiques du client pour ce service :
- Allergies
- Note sur la diète
- Note pour la livraison des repas
- Routes de livraison
- Diabète
- Etc.
Journées de livraison
En fonction de la route sélectionnée (et de son horaire) il est possible de sélectionner les journées de livraison désirée et d'indiquer le nombre de soupes, repas et desserts souhaités, pour chacune des journées sélectionnées. Cela permet ensuite de générer les commandes automatisées mensuelles.
Congés
Il est possible d'ajouter des congés popote pour le client. Cela permet de ne pas créer de commande pour la journée de congé ou d'annuler une commande déjà créée pour cette journée. Le congé peut être ponctuel ou prolongé. Les congés mettent automatiquement à jour les commandes et les bons de commande pour la facturation.
Volet visites et appels d'amitié
Le volet visites et appels d'amitié permet de jumeler un bénévole et un client et de laisser des notes.
Il est possible de mettre fin à un jumelage et de sortir un rapport de l'historique de jumelage pour ce client
Volet proche aidant
Le volet proche aidant permet de laisser des informations sur le proche aidé, comme son lien avec son proche aidant et son type de maladie.
Il est également possible d'entrer les informations sur le proche aidant afin de compiler les statistiques de genre et d'âge, nécessaire, pour ce volet.
La plus importante partie du volet est de pouvoir ajouter des services rendus au proche aidant (répit, soutien psychosocial, etc). L'historique des services se trouvent juste en dessous et peut être consultée, en tout temps.
Bénévoles
Liste et fiche
Popote
Menu
Menu mensuel
Le menu mensuel permet de sélectionner 1 soupe, 1 repas et 1 dessert, pour chaque journée de livraison.
À partir du menu mensuel, il est possible d'annuler une journée de livraison (x) ou de la déplacer à un autre jour (flèche). Lors d'une annulation ou d'un déplacement de journée, le système annule la journée dans les horaires de livraison, dans toutes les commandes de tous les clients ainsi que dans les bons de commandes pour la facturation. Il en est de même pour un déplacement sauf que le système change la date de la commande/livraison pour la nouvelle.
Prix du repas
Afin d'éviter au client de devoir changer les prix de tous ses plats, chaque fois qu'il y a un changement et puisque la facturation se fait pour un trio (une soupe, un repas et un dessert) nous avons ajouté une configuration, à la création du menu, permettant de gérer le prix à facturer pour un repas complet.
Popote
Horaires
Horaires de livraison
Les horaires permettent d'assigner un chauffer (et un baladeur, si désiré) pour chaque journée de livraison de chaque route.
Pour les chauffeurs qui font les même livraison, chaque semaine, il est possible de mettre des récurrence pour qu'ils soient automatiquement assignés, chaque semaine.
Il est possible d'envoyer les listes de livraison, par courriel, au chauffeur ou de télécharger les besoin de repas chauds et/ou congelés pour la semaine, ou pour chaque journée/ chaque route.
Popote
Routes de livraison
Le système des routes de livraison permet d'assigner tous les clients de la popote roulante sur différentes routes. Le client peut ajouter un nombre illimité de routes et ajouter le nombre de clients qu'il souhaite sur chacune d'entre elles.
Chaque route peut ensuite être optimisée par Google Map dans le but d'avoir un trajet avec le moins de kilométrage possible.
Le client a toujours la possibilité de modifier l'ordre manuellement si la proposition de Google ne lui convient pas.
En fonction de la configuration des routes, le système créera automatiquement les listes de livraison en fonction des commandes et des absents, pour chaque livraison.
**Notez que les noms et adresses sur les maquettes sont des données fictives**
Indemnisation chauffeur
À la création de la route, il est possible d'indiquer l'indemnisation pour le chauffer. Pour ce CAB, l'indemnisation est un montant au kilométrage. Chaque route peut avoir une indemnisation différente.
Cette information est retransmise dans les remboursements pour les bénévoles.
Chaque chauffeur effectuant une livraison sur cette route est remboursé 0,65$ par kilomètre. Le kilométrage de la route est calculé par Google Map en fonction de la liste des clients se trouvant sur cette route.
Popote
Plats chauds et congelés
Gestion des plats chauds
La liste des plats permet de voir tous les plats qui ont été ajoutés. À partir de la liste, il est facile de cliquer pour ajouter / modifier / supprimer un plat.
Lors de l'ajout d'un plat, vous pouvez indiquer le nom, choisir le type de plat (soupe, repas ou dessert), et cocher les allergènes, si applicable.
Gestion des plats congelés
Les plats congelés fonctionnent exactement comme les plats chauds sauf qu'il est possible d'ajouter les prix et un nombre en inventaire.
Popote
Commandes de repas congelés
La commande de repas surgelés permet de faire une sélection de repas parmi tous les repas surgelés se trouvant dans le gestionnaire de repas.
Contrairement au repas chauds, il n'y a pas de menu, tous les repas sont toujours disponibles.
Le total se calcul automatiquement en fonction des prix des plats et il est possible de sélectionner la journée de livraison souhaitée.
Inventaire
Grâce à l'inventaire des repas, il n'est pas possible de commander plus de repas que ce qu'il y a en stock.
Les repas en rupture d'inventaire affichent en gris et ne sont pas commandables.
Lors de l'ajout de quantité, le chiffre change de couleur lorsqu'il atteint la quantité en stock.
Lors de l'annulation d'une commande, les quantités des plats annulées, retournent automatiquement dans l'inventaire.
Allergènes
Lors de la sélection d'un client, si celui-ci a des allergies qui sont compatibles avec les allergènes des plats, une alerte affiche à côté du nom du plat, indiquant qu'on ne doit pas commander ce repas pour ce client.
Note pour la livraison
Lorsque le client se fait livrer sa commande, en même temps que les repas chauds, sur la feuille de livraison il est indiqué le nombre de sacs ou le nombre de boîtes, à livrer.
Comme il n'était pas possible de l'automatiser puisque le nombre de repas ne défini pas l'emballage, nous avons ajouté, dans la commande de surgelés, une note pour la livraison. Cette note affiche dans la colonne surgelés dans la liste de livraison du chauffeur.
Popote
Commandes automatisées des repas chauds
Les commandes de repas chauds pour ce client sont des commandes mensuelles et automatisées. C'est-à-dire que le système génère automatiquement, toutes les commandes, chaque mois.
La liste des commandes permet de filtrer par route et de changer de mois au besoin. Il est donc possible de faire les commandes du mois de mars et du mois d'avril, en même temps, si le menu est configuré.
Il est également possible de rapidement rechercher un client en inscrivant son nom dans le champ de recherche.
La fiche permet de voir la commande crée par le système pour le mois entier. Il est possible de modifier la commande d'une journée en modifiant les quantités ou en retirant la soupe, par exemple.
Lorsque la commande est créée par le système, un tag automatique apparaît à côté de la date. Si quelqu'un la modifie, le tag ''Modifiée'' appraîtra à côté de la date.
Le total se calcul automatiquement et un bon de commande est créé à la création de la commande.
Congeler les repas chauds
Certaines routes éloignées n'ont pas les même journées de livraison que les routes locales. Afin de pouvoir desservir les clients chaque jour, le CAB congèle les repas chauds qui ne sont pas livrés la journée même pour pouvoir les livraison lors de la prochaine journée de livraison.
À cet effet, nous avons bâti, sur mesure, un système permettant d'indiquer que les repas d'une date choisie ont été congelés pour un route choisie.
Lors de la prochaine livraison de la route, sur la feuille du chauffeur, il est indiqué les repas chauds à livrer mais également les repas congelés à livrer.
Transports
Liste des demandes
Permet de voir toutes les demandes de transport créées avec la possibilité de les filtrer selon plusieurs critères grâce au moteur de recherche.
Les demandes sont affichées dans la couleur de leur statut afin de voir rapidement l'état de la situation.
À partir de la liste des demandes, il est possible d'assigner un bénévole, de modifier le statut, d'ajouter une note ou de cliquer pour voir la demande complète.
Envoi aux bénévoles
Lorsqu'un bénévole est assigné à une demande, il est possible de cliquer sur un bouton, dans la fiche, pour lui envoyé les informations.
Pour facilité la vie de l'équipe du CAB, nous avons ajouter, sur la liste de livraison, une icône qui permet d'indiquer à l'équipe si les informations ont été envoyées au bénévole ou non.
Le système, intelligent, retire l'indication d'envoi s'il y a un changement de bénévole sur une demande.
Transports
Demande de transport
Création d'une demande de transport
La première étape est de sélectionner le client dans un menu déroulant qui affiche la liste de tous les clients qui ont le service des transports actif.

À la droite du formulaire de demande, la fiche du client sélectionné apparaît avec les informations pertinentes pour ses demandes de transport.
- Informations générales
- Besoins physiques et cognitif
- Note pour les transport
- Liste noire
- Restriction de genre

Par défaut, le système utilise l'adresse du client comme adresse de départ mais il est possible de décocher pour entrer une adresse manuellement si le client ne se trouve pas chez lui
Ensuite, il faut sélectionner le point de rendez-vous parmi la liste des points de rendez-vous configurés dans l'intranet. Il est aussi possible de cocher pour entrer un nouveau point de rendez-vous manuellement.
L'intranet permet également d'inverser le point de rendez-vous et le domicile du client dans les cas où il faut aller chercher un client à l'hôpital pour le ramener chez lui, par exemple.

Il faut sélectionner la date du transport dans un calendrier et indiquer l'heure du rendez-vous.
Une case à cocher ''Prévoir le retour'' permet d'indiquer au système que la facturation doit être aller-retour.
Comme tous les transports doivent être facturés aller-retour, nous avons coché la case ''Prévoir le retour'' par défaut, lors de la création d'une demande.

Il est possible d'ajouter des récurrences pour les cas de dialyse, par exemple.
Le système créera toutes les demandes de transport pour la période sélectionnée, pour les journées sélectionnées.
Par exemple, tous les lundis, mercredi, vendredi entre le 1er janvier et le 31 décembre.
Ne reste plus qu'à assigner un bénévole pour chacune de ces demandes.

Il est possible d'ajouter une note si ce transport a une particularité autre que la note des transports du client lui-même.
Par exemple :
- La clinique se trouve à proximité de la porte B.
- Utiliser le stationnement derrière l'édifice.
- Il y a des travaux sur la rue X il est préférable de passer par la rue Y.

Choisir un bénévole parmi la liste affichée dans le menu déroulant.
La liste affiche toujours les bénévoles disponibles qui sont le plus prêt du client, au plus loin.
Un code de couleur permet de connaître la charge de travail du bénévole pour cette journée.
- Vert : Disponible et rien de prévu
- Jaune : Disponible mais un transport en attente de confirmation
- Rouge : Disponible mais déjà un transport confirmé aujourd'hui

**Les noms des bénévoles ont été masqués**
Dès que le système a un client, un point de rendez-vous et un bénévole d'assigner. Il peut automatiquement afficher le coût à payer par le client et le coût à rembourser au bénévole en fonction de la grille de tarifs configurée dans ce projet.

Lorsque le transport est effectué, il est possible d'ajouter des informations supplémentaires telles que :
- Frais de repas
- Frais de stationnement
- Kilométrage excédentaire
- Temps du transport

Sur les informations post-transport, nous avons ajouté l'heure de début et l'heure de fin. Lorsque les 2 champs sont remplis, le système calcule automatiquement le temps du transport (en heure).
Nous avons également ajouter la distance et le coût du bénévole sous celle du client. Il est possible de cliquer sur le kilométrage ou le coût pour modifier les valeurs. Lors d'un changement de kilométrage, le système recalcule automatiquement le coût en fonction du nouveau kilométrage.

Transports
Calendrier des transports
Avec une vue hebdomadaire ou journalière, le calendrier permet de voir rapidement l'ensemble des demandes de transport pour la période choisie.
La légende de statut sert également de filtre, elle permet donc de, par exemple, ne pas afficher les demandes traitée pour voir uniquement celles pour lesquelles un travail reste à faire.
À partir du calendrier, il est possible de voir les informations de la demande, modifier le statut, assigner un bénévole ou cliquer pour voir la demande complète.
Transports
Gestion des tarifs
Types de tarifs
Plusieurs configurations différentes au niveau des tarifs ont été nécessaire afin de correspondre aux besoins de notre client :
Tarifs au kilométrage
Le système calcule le kilométrage entre le client et le point de rendez-vous et multiplie par le montant configuré dans l'administration.
Le bénévole est également remboursé au kilométrage.
Minimum
Nous avons ajouté une configuration pour charger une montant minimum pour la demande de transport. Si le calcul au kilométrage est plus petit que le minimum, le minimum sera chargé au client.
La même configuration a été faite pour les bénévoles.
Frais fixe local
Pour les transport à l'intérieur de Mont-Laurier, seul le frais de déplacement du bénévole est facturé au client et remboursé au bénévole.
Frais de déplacement du bénévole
Nous avons ajouter une configuration pour un frais fixe pour le déplacement du bénévole, pour les transports extérieurs seulement.
Le système calcul donc le tarif au kilométrage, entre le client et son point de rendez-vous et ajoute un frais fixe pour le déplacement du bénévole.
Cela évite des conflits avec les clients qui souhaitaient avoir des bénévoles plus près de leur domicile pour payer moins cher. Avec le frais fixe, le coût est le même, peu importe le bénévole choisi.
Le bénévole a également un tarif fixe de déplacement pour les transports non locaux.
Frais de gestion
Nous avons ajouté un frais de gestion fixe pour les transports extérieurs qui s'ajouter au tarif par kilométrage et au frais de déplacement du bénévole.
Gestion des tarifs
Services offerts
L'option des services offerts permet d'ajouter 100% des services rendus par l'organisme ainsi que le nombre d'heures de bénévolat rattaché à chaque service. Cela permet ensuite de générer les statistiques annuelles sur le nombre d'actions bénévoles effectué ainsi que le nombre d'heures de bénévolat.
Services offerts
Services offerts (Actions bénévoles)
Vous pouvez facile ajouter un service rendu en indiquant les clients qui ont reçu le service et les bénévoles qui l'ont effectué.
Vous pouvez également ajouter le nombre d'heures, le nombre d'actions bénévoles totale, les autres personnes rejointes (si pas membre de l'organisme) et même le kilométrage, s'il y a lieu. Les services peuvent être offert à des clients, sans bénévole ou être rendu par des bénévoles, sans client (Cuisiner les repas, par exemple)
Les services peuvent être classés par catégories et sous-catégories. L'organisme peut facilement ajouter des catégories, sous-catégories et services, par elle-même.
Par exemple :
- Catégorie : Administration
- Sous-Catégorie : Conseil d'administration
- Service : Rencontre du CA
Services offerts
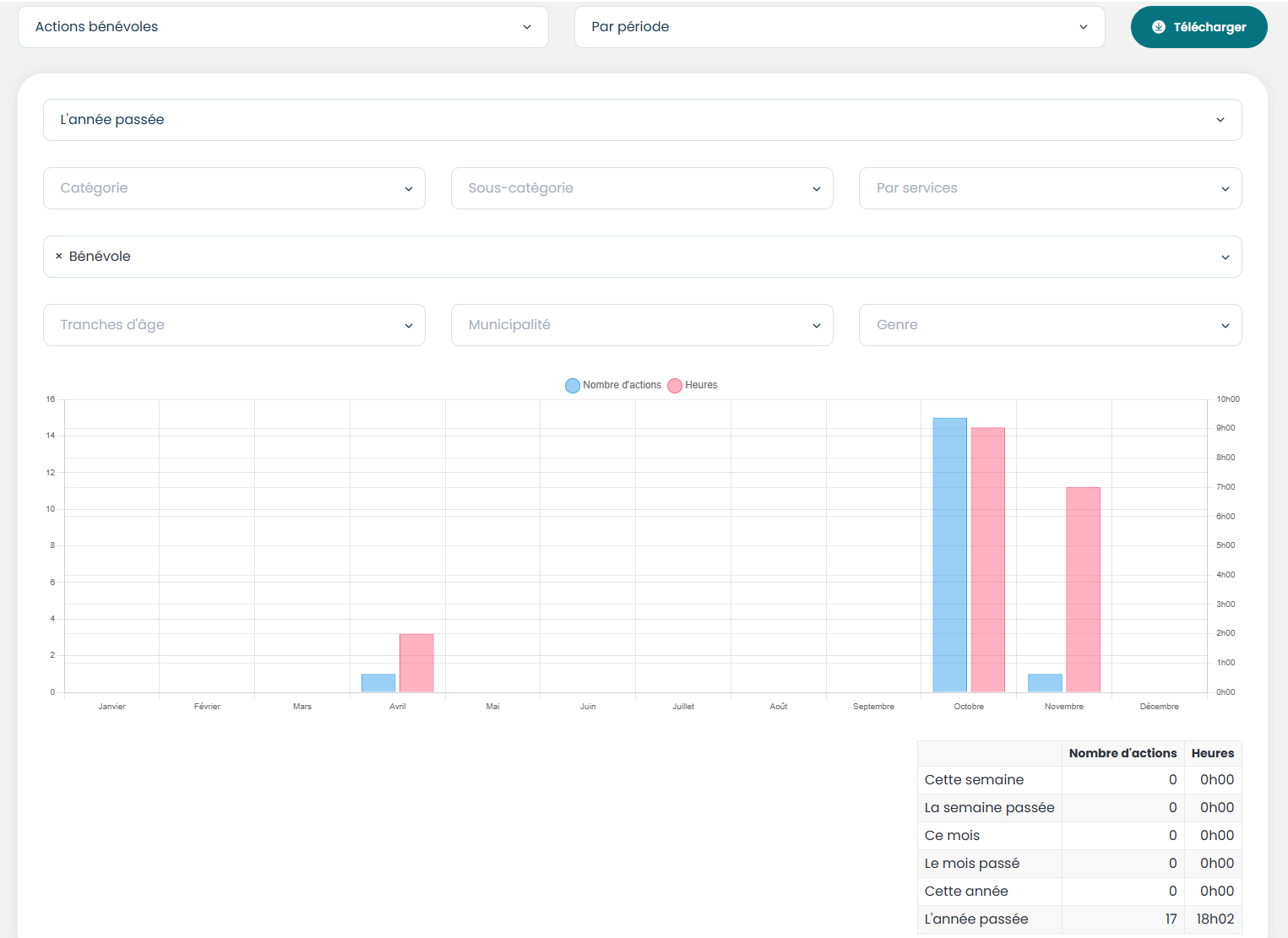
Statistiques
Les statistiques des actions bénévoles offrent 3 grosses catégories de statistiques dans lesquelles nous retrouvons plusieurs autres filtres afin de répondre à tous les besoins en statistiques.
Pour chaque sélection, il est possible d'avoir un PDF du graphique et des données pour les filtres actifs.
Par période
Dans la sélection par période, nous retrouvons les filtres suivants :
- Choix de la période : Cette semaine, la semaine passée, ce mois-ci, le mois dernier, cette année, l'année passée
- Catégorie : Avoir le nombre d'action et le nombre d'heures pour la catégorie Administration pour la période choisie
- Sous-catégorie : Avoir les statistiques pour le conseil d'administration, pour tous les services
- Par services : Avoir le nombre d'heures pour les rencontres du CA, pour la période choisie
- Statistiques des clients
- Par tranches d'âge
- Par municipalité
- Par genre
- Statistiques des bénévoles
- Par tranches d'âge
- Par municipalité
- Par genre

Par services
Dans la sélection par services, nous retrouvons les filtres suivants :
- Catégorie : Voir uniquement les statistiques de tous les services de cette catégorie
- Sous-catégorie : Voir uniquement les statistiques des services de cette sous-catégorie
- Par services : Voir les statistique d'un service en particulier
- Statistiques des clients (pour le(s) service(s) choisi(s))
- Par tranches d'âge
- Par municipalité
- Par genre
- Statistiques des bénévoles (pour le(s) service(s) choisi(s))
- Par tranches d'âge
- Par municipalité
- Par genre

Par trimestre
Dans la sélection par période, nous retrouvons les filtres suivants :
- Choix du trimestre
- Catégorie : Avoir le nombre d'action et le nombre d'heures pour la catégorie Administration pour le trimestre choisi
- Sous-catégorie : Avoir les statistiques pour le conseil d'administration, pour tous les services
- Par services : Avoir le nombre d'heures pour les rencontres du CA, pour la période choisie
- Statistiques des clients (pour le trimestre choisi)
- Par tranches d'âge
- Par municipalité
- Par genre
- Statistiques des bénévoles (pour le trimestre choisi)
- Par tranches d'âge
- Par municipalité
- Par genre

Rapports
Rapports Standards
Rapports Standards
Horaire hebdomadaire de la livraison de la popote
Permet d'avoir, sur papier, l'horaire hebdomadaire des chauffeurs et baladeurs pour la popote roulante.
**Les noms des bénévoles ont été masqués**
Besoins de repas chauds
Permet de connaître la quantité nécessaire, pour chaque plat du menu, pour répondre à toutes les commandes de la semaine.
Besoins de repas congelés
Ce rapport donne le cumulatif de chaque plat congelé commandé afin de pouvoir préparer les commandes pour une journée ou pour une semaine, selon la sélection.
Exportation de la route en PDF
Dans les routes de livraison, il est possible d'exporter la route, en PDF. Ce qui permet de voir le trajet sur la map et les informations de chaque client, dans l'ordre.
Rapport des remboursements aux bénévoles
Il est possible de télécharger en excel ou en PDF le rapport de remboursement mensuel pour un bénévole des transports ou un bénévole de la popote.
Exportation des bons de commande
Il est possible d'exporter le bon de commande en PDF pour tous besoins nécessitant le montant dû pour le mois en cours, avant de générer la facture.
Exportation de la facture
Il est possible de télécharger les factures en PDF pour pouvoir les imprimer et conserver les fichiers.
Exportation des jumelages
Dans la fiche du client, il est possible d'exporter un rapport de l'historique de ses jumelages pour le service des visites et appels d'amitié.
Rapports
Rapports personnalisés
Liste de livraison
Nous avons construit, sur mesure, la liste de livraison pour la popote roulante pour représenter ce qu'ils utilisaient déjà, à l'interne.
Un petit défi pour sortir les bonnes informations au bon endroit dans le bon format, notamment au niveau des repas chaud qui ont été congelés et pour les notes des clients qui doivent afficher dans le bas, dans des couleurs différentes.
Rapports
Page rapports
La page rapport permet de créer des rapports excels personnalisés pour une multitude d'options :
Il est possible de choisir les colonnes désirées dans le rapport excel en les sélectionnant dans la section champs. Chaque petit rectangle bleu représente une colonne dans le fichier excel.
Exemple
Il est possible de, par exemple, sortir un rapport avec seulement les champs prénom, nom et courriel des clients.
**Notez que les noms et courriels sont fictifs**
Remboursement aux bénévoles
Bénévoles des transports
Nous avons bâti un système qui permet de rapidement voir les montants à rembourser à un bénévole pour une période choisie (Ce mois-ci, le mois dernier ou dates personnalisées)
Il faut simplement sélectionner le bénévole et la période et l'ensemble des transports effectués par le bénévole affichera dans le bas avec toutes les valeurs. Il est possible de modifier une donnée simplement en cliquant dessous.
Plusieurs actions possibles :
- Indiquer les transports qui ont été remboursés
- Modifier les valeurs (en cliquant dessus)
- Ajouter un montant payé par le client (conserver ou non par le bénévole)
- Exporter en Excel ou en PDF
Bénévoles de la popote roulante
Le même système est utilisé pour les remboursements des chauffeurs pour la livraison de la popote roulante.
Il faut simplement sélectionner le bénévole et la période. Toutes les livraisons effectuées par le chauffeur pendant cette période afficheront, dans le bas.
Le montant à rembourser, pour chaque livraison, se calcul en fonction des clients qui sont sur la route (kilométrage total) et de l'indemnisation configurée pour chaque route.
Plusieurs actions possibles :
- Indiquer les livraisons qui ont été remboursées
- Modifier les valeurs (en cliquant dessus)
- Exporter en Excel ou en PDF
Bons de commande
Un bon de commande est créé automatiquement lors de la création d'une demande de transport ou d'une commande de repas chauds ou congelés. Pour la facturation mensuelle, les bons de commandes se mettent à jour automatiquement si une demande de transport s'ajoute, dans le même mois ou si une journée dans la commande de repas chauds est annulée. À la fin du mois, le bon de commande est prêt à être générer en facture.
Bons de commande
Liste des bons de commande
La liste des bons de commande permet de voir la totalité des bons créés avec les informations de base : # du bon de commande, nom du client, payeur, mois, montant à facturer, le service et le statut
À partir de la liste il est possible de faire des actions groupées comme générer les factures ou modifier les statuts.
Système de recherche
Le système de recherche permet de filtrer les bons de commande par client, service, payeur, période ou statut.
Il est donc facile de générer toutes les factures des bons de commande pour le mois dernier, en même temps.
Ajustements au bon de commandes des transports
Pour répondre aux besoin de l'équipe, nous avons ajouté des colonnes dans les bons de commandes des transports pour pouvoir détailler les différents frais.
- Le tarif au kilométrage
- Le frais de stationnement
- Le frais fixe pour le déplacement du bénévole
- Le frais fixe pour la gestion des demandes extérieures.
Facturation
Facture
Liste des factures
La liste des factures présente la totalité des factures avec un système de recherche permettant de les filtrer selon certains critères : client, département, payeur, méthode de paiement, méthode d'envoi, période.
En sélectionnant plusieurs factures, il est possible de faire des actions groupées telles que :
- Modifier le statut
- Envoyer les factures par courriel (Envoie d'un seul coup à tous les clients qui ont un courriel valide)
- Imprimer les factures (un gros PDF regroupant les factures sélectionnées)
- Supprimer les factures
**Les noms des clients ont été masqués**
La facture
à l'intérieur d'une facture il est possible de voir tous les détails :
- Nom du client
- Département
- Dates de facturation et d'échéance
- Montant de la facture et le solde à payer
- Statut de la facture
- Les détails
- Les paiements
- Les notes
Détails de la facture
Pour répondre aux besoin du CAB, nous avons modifier les détails de la facture pour ajouter tous les détails dans la description d'un transport.
- Date
- # de transport
- Kilométrage
- Point de rendez-vous
- Frais de déplacement
- Frais de gestion
Remboursements
L'équipe du CAB souhaitait qu'une facture remboursée s'ajout en crédit au compte plutôt que de devoir rembourser de l'argent au client.
Nous avons donc modifier le fonctionnement pour que lorsqu'une facture reçoit le statut ''Remboursée'' le montant total ou partiel du remboursement s'ajoute automatiquement dans les crédits au compte du client.
Le crédit s'appliquera ensuite automatiquement sur la prochaine facture.
Stats et Logs
Statistiques
Statistiques
Notre système récolte les statistiques en temps réel et permet de sortir des fichiers PDF avec les graphiques des statistiques pour :
- Les clients
- Les bénévoles
- Les transports
- Les commandes de repas
- Les actions bénévoles
Stats et Logs
Logs des modifications
Notre page Logs des modifications permet de voir l'historique des modifications dans un dossier client, dossier bénévole ou de voir les actions effectués par un employé depuis la création du dossier ou pour une période précise.
Administration
Gestion de l'intranet


