Étude de cas
Centre-du-Québec
Les défis
du CAB
Un des intranets avec le plus de personnalisation !
Nous avons construit un intranet personnalisé pour le CAB des Bois-Francs.
L'équipe du CAB a travaillé très fort afin d'adapter l'intranet pour répondre à 100% de leurs besoins.
Découvrez toutes les personnalisations que nous avons fait :
Routes de livraison
Route différente pour chaque journée de la semaine, sur chaque route
Transport
Relevés incrémentables avec statut
Popote roulante
Avoir la popote chaude et congelée séparées
Transport
Pouvoir envoyer les reçus a tous les clients en même temps
Tarifs
Exceptions complexes aux tarifs
Rapports personnalisés
Une douzaine de rapports personnalisés
Tableau de bord
Le tableau de bord est la page d'accueil de l'intranet, il contient les éléments suivants :
- Graphiques de statistiques
- Liste des demandes de transport en attente de traitement
- Nombre de bénévoles avec vérifications expirées
- Liens rapides vers les formulaires (nouveau client, nouvelle demande de transport, etc.)
- Logs de modifications en temps réel
- Accès au menu qui permet d'accéder à toutes les autres pages de l'intranet.
Clients
Liste et fiche
Ajustements
Nous avons fait plusieurs ajustements sur les maquettes des clients afin de répondre à tous les besoins du CAB.
Suivi à faire
Nous avons ajouté l'option des suivis qui permet d'ajouter une date de suivi, pour un service en particulier, dans la fiche des clients.
Lorsque la date est arrivée ou dépassée, une alerte affiche dans le haut de la fiche.
Il est possible d'ajouter plusieurs suivis pour différents services.
Il est également possible de filtrer, sur la liste des clients, par clients pour lesquels un suivi est à faire.

Conditions physiques et troubles cognitifs
Nous avons ajouté, dans les informations générale du client, la possibilité de cocher les troubles physiques et cognitifs.

Mobilité et transport
Nous avons ajouté des options cochables pour la mobilité et le transport du client.

Note sur les besoins et particularité
Nous avons ajouté de grands champs texte, dans les informations générales, permettant de mettre de l'information concernant les besoins et contraintes ainsi que des particularités au sujet du client.

Le bénéficiaire vit-il seul?
La possibilité d'indiquer si le client vit seul ou non et si non, pouvoir indiquer les noms des personnes qui vivent avec lui.

Conjoint
Pouvoir choisir un conjoint parmi la liste des clients et faire un lien entre les 2 fiches.

Milieu de vie et type de logement
Options ajoutées, dans les informations générales, permettant de coché les valeurs applicables sur le milieu de vie et le type de logement du client.

Fumeur et animaux domestique
Pouvoir indiquer si le client est fumeur ou non ainsi que les informations sur les animaux domestiques du client.

Profil de santé
Nous avons ajouté un grand champ texte, dans les informations générales, permettant d'ajouter des informations sur le profil de santé du client.

Modifications des notes
Nous avons ajouté une option permettant de modifier les notes permanentes au dossier.

Politiques et codes
Nous avons ajouter une section Politiques et codes qui permet d'indiquer la date à laquelle le client a reçu les documents pour chacun des services.

Clients
Volets services
Ajustements personnalisés au volet transport :
Liste préférée : En plus de la liste noire, nous avons ajouté une liste préférée qui permet d'indiquer quels bénévoles privilégier lors d'une demande de transport. Ces bénévoles affiche en premier dans la liste des bénévole lors d'une assignation.
Projet aide financière : Le projet aide financière permet de mettre un % de rabais sur les tarifs des transports. Le % peut être différent pour chaque client et s'applique automatiquement quand ce client fait une demande.
Les reçus : Pouvoir indiquer si le client souhaite avoir des reçus. Nous avons ensuite créer un système de reçu que vous pouvez voir dans le service des transports, plus bas.

Ajustements personnalisés au volet popote roulante :
Diète spéciale : En plus des allergène nous avons ajouté une option pour les diètes spéciales ( 0 sucre, 0 sel, etc.)
Congés : Il est possible d'ajouter un congé de popote pour une journée ou un congé prolongé pour un client.
Les congés prolongés permettent également de mettre une fin indéterminé avec une date de relance (qui déclenchera une alerte pour rappeler le client)
Le système des commandes automatisées ignore les journées de congés et n'assigne pas de repas pour ces journées. Si la commande est déjà créée, l'ajout d'un congé annule les repas du jour, dans la commande du client et annule la facturation de cette journée dans son bon de commande, automatiquement.

Ajustements personnalisés au volet popote congelÉe :
Le volet popote congelée a été créé spécialement pour ce CAB. En effet, normalement les informations pour la popote chaude ou congelée se trouve dans le même volet. À la demande du client, nous avons créé un 2e volet spécifiquement pour la popote congelée.

Ajustements personnalisés au volet visites et appels d'amitié :
Le volet visites et appels d'amitié permet de jumeler un bénévole à un client, pour le service de visite ou d'appel. Il est possible de laisser des notes ou de mettre fin à un jumelage en plus de pouvoir exporter le rapport des jumelages, pour chaque client.
Afin de faciliter la vie du client, nous avons ajouter le nombre d'heures et le nombre de rencontres, par semaine, dans le volet. Cela permet de générer automatiquement les statistiques pour les visites et appels d'amitié, jusqu'à ce que le jumelage prenne fin.

Bénévoles
Liste et fiche
Ajustements
Type de membre
Pouvoir indiquer si le membre est un membre honoraire ou un membre bénévole. Nous avons également ajouter un filtre sur la liste des bénévoles pour pouvoir sortir juste les bénévoles qui sont membres honoraires, par exemple.

Suivis à faire
Nous avons ajouter la possibilité d'indiquer des suivis à faire pour un service choisi. Il est possible d'ajouter un nombre illimité de suivis dans chaque fiche bénévole.

conjoint
Il est possible de faire une liaison avec un conjoint client ou bénévole du CAB. Cela permet de lié les 2 fiches et de passer rapidement d'une fiche à l'autre.


Type de reconnaissance souhaitée
Nous avons ajouter l'option d'indiquer si le bénévole souhaite recevoir une carte d'anniversaire ou s'il souhaite que son anniversaire soit annoncé.

Type de véhicule
Nous avons ajouter les informations sur le véhicule du bénévole.
- S'il possède un véhicule
- La marque
- La couleur
- Le nombre de portes

Type de clientèle
Pouvoir indiquer si le bénévole souhaite un contact direct ou indirect avec la clientèle.

Plainte
Pouvoir indiquer si le bénévole a reçu une plainte.

Le bénévole autorise l'organisme à publier des photos de lui
Pouvoir cocher si le bénévole autorise l'organisme à publier des photos de lui. Nous avons également ajouter un filtre sur la liste des bénévoles pour avoir la liste de ceux qui n'ont pas donné leur consentement.
![]()
Renseignements supplémentaires
Nous avons ajouter un grand champ texte qui permet d'ajouter tout renseignements supplémentaires pertinents.

Particularités
Pouvoir ajouter des particularité sur le profil du bénévole.

Informations sur les disponibilités
Nous avons ajouter la possibilité de mettre un note sur les disponibilités du bénévole. Cette note affiche chaque fois qu'un bénévole est sélectionné dans une demande de transport.

Popote
Séparation des popotes
À la demande du CAB, nous avons séparé les 2 types de popote.
Dans le menu de gauche, il est possible d'accéder soit à la popote roulante ou à la popote congelée.
Chaque popote à donc son gestionnaire de plats, ses routes, ses horaires, ses clients et ses commandes.


Popote
Menu
Menu saisonnier à la semaine
Le menu saisonnier à la semaine permet de créer un menu sur plusieurs semaines qui se répète pendant toute la saison.
Notre client peut gérer la soupe, le repas et le dessert, pour ses 3 semaines de menu, du lundi au vendredi.
Les congés
Nous avons ajouter une option dans les menus à la semaine qui permet de gérer les congés du CAB.
Une journée peut être annulée ou déplacée à une autre date.
Popote
Horaires
Les horaires permettent d'assigner un chauffeur (et un baladeur, si désiré) pour chaque journée de livraison, de chaque route.
Pour les chauffeurs qui font les mêmes livraisons, chaque semaine, il est possible de mettre des récurrences pour qu'ils soient automatiquement assignés, chaque semaine.
Il est possible d'envoyer les listes de livraison, par courriel, au chauffeur ou de les télécharger. D'autres téléchargements sont offerts tels que les besoin de repas, les étiquettes ou le rapport de compilation, pour chaque jour.
Popote
Routes de livraison
Le système des routes de livraison permet d'assigner tous les clients de la popote roulante sur différentes routes. Le CAB peut ajouter un nombre illimité de routes et ajouter le nombre de clients qu'il souhaite sur chacune d'elles.
Chaque route peut ensuite être optimisée par Google Map dans le but d'avoir un trajet avec le moins de kilométrage possible.
L'équipe du CAB a toujours la possibilité de modifier l'ordre manuellement si la proposition de Google ne lui convient pas.
En fonction de la configuration des routes, le système créera automatiquement les listes de livraison en fonction des commandes et des absents, pour chaque livraison.
**Notez que les noms et adresses sur les maquettes sont des données fictives**
Route différente chaque jour de la semaine
Nous avons adapté notre système des routes afin de supporter des trajets différents pour chaque jour de la semaine, pour chaque route.
M. Tremblay peut être sur le trajet 1 le lundi et le trajet 4 le jeudi. Dans chaque route, il est donc possible d'avoir des clients et des trajets différents pour chaque jour de la semaine.
Lorsque l'on rentre dans une route, elle affiche automatiquement la route d'aujourd'hui. Grâce aux flèches, il est facile de changer de journée pour gérer les trajets des autres jours de la semaine.
Popote
Plats chauds et congelés
Popote
Commandes de repas congelés
La commande de repas congelés permet de faire une sélection de repas parmi tous les repas congelés se trouvant dans le gestionnaire de repas.
Contrairement au repas chauds, il n'y a pas de menu, tous les repas sont toujours disponibles.
Le total se calcul automatiquement en fonction des prix des plats et il est possible de sélectionner la journée de livraison souhaitée.
Inventaire
Grâce à l'inventaire des repas, il n'est pas possible de commander plus de repas que ce qu'il y a en stock.
Les repas en rupture d'inventaire affichent en gris et ne sont pas commandables.
Lors de l'ajout de quantité, le chiffre change de couleur lorsqu'il atteint la quantité en stock.
Lors de l'annulation d'une commande, les quantités des plats annulées, retournent automatiquement dans l'inventaire.
Allergènes
Lors de la sélection d'un client, si celui-ci a des allergies qui sont compatibles avec les allergènes des plats, une alerte affiche à côté du nom du plat, indiquant qu'on ne doit pas commander ce repas pour ce client.
Ajouts personnalisés
Bon de commande vierge
Nous avons ajouté, sur la liste des commandes, la possibilité d'imprimer un bon de commande vierge. Le fichier se met à jour automatiquement lorsque la liste des plats est modifiée dans la gestion des plats congelés.
Impression des commandes
À la demande du CAB, nous avons ajouté l'option de pouvoir imprimer les commandes de repas congelés.
L'impression comprend la liste complète des plats congelés mais affiche les plats commandés dans une couleur distincte pour facilement voir ce qui doit être ajoutée à la commande.
Popote
Commandes automatisées des repas chauds
Tous les derniers mercredi du mois, le système génère toutes les commandes de repas chauds, automatiquement, en se basant sur les journées sélectionnées dans les fiches de chaque client.
Commandes automatisées des repas chauds
Liste des commandes :
Permet de voir la liste de toutes les commandes, filtré par mois et par route de livraison.
Fiche de la commande :
La fiche représente les détails de la commande d'un client. Elle contient les informations des repas choisis par le système avec la possibilité de les modifier ou d'annuler une journée.
Toute les journées affichent un tag automatique lorsque créées par le système, si la commande est modifiée manuellement, la journée affichera un tag Modifiée.
Modification de la commande :
Il est possible de modifier la commande en retirant la soupe ou le dessert. Comme il n'y a pas de choix de quantité ou de repas alternatif, il n'est pas possible de modifier la quantité ou de changer le repas.
Les listes de livraison se génèrent automatiquement en fonction des clients sur chaque route et de qui a un repas ou non pour cette journée.
Il n'est pas nécessaire de modifier les routes chaque fois qu'il y a un absent.
Transports
Liste des demandes
Permet de voir toutes les demandes de transport créées avec la possibilité de les filtrer selon plusieurs critères grâce au moteur de recherche.
Les demandes sont affichées dans la couleur de leur statut afin de voir rapidement l'état de la situation.
À partir de la liste des demandes, il est possible d'assigner un bénévole, de modifier le statut, d'ajouter une note ou de cliquer pour voir la demande complète.
Les relevés
Le CAB avait besoin de pouvoir faire un suivi d'un relevé pour chaque demande de transport. Nous avons développé un système qui permet de générer automatiquement un numéro de relevé lorsqu'une demande est créée. Le CAB fourni le relevé papier au bénévole et peut gérer le statut.
Les statuts possibles sont : En circulation, A été retourné et Perdu.
Les reçus
Le CAB avait besoin de pouvoir générer des reçus pour les transports. Nous avons effectuer plusieurs ajustements afin de répondre à ce besoin.
Indication dans la fiche client
Nous avons ajouter, dans le volet transport de la fiche client, une case à cocher pour indiquer si le client souhaite avoir un reçu pour ses transports.

Génération du reçu dans la demande
Nous avons ajouter un bouton dans la demande de transport qui permet de générer le reçu, en PDF, pour pouvoir l'imprimer.

Création du reçu
Nous avons créer un rapport personnalisé pour le reçu du transport.

Filtre dans le système de recherche des transports
Nous avons ajouter un filtre, dans la recherche des demandes de transport, qui permet de filtrer les demandes des clients qui souhaitent avoir un reçu (Case cochée dans leur fiche client)

Pouvoir envoyer massivement les reçus à plusieurs clients en même temps
Nous avons ajouter, dans la liste des demandes de transport, la possibilité de sélectionner plusieurs transport dans le but d'envoyer par courriel, les reçus, à tous les clients, en même temps.

Traces des envois
Nous avons ajouter des indications sur la liste qui permettent de savoir si le reçu à déjà été envoyé par courriel (avion) ou s'il a déjà été imprimé (imprimante).

Transports
Demande de transport
Création d'une demande de transport
La première étape est de sélectionner le client dans un menu déroulant qui affiche la liste de tous les clients qui ont le service des transports actif.

À la droite du formulaire de demande, la fiche du client sélectionné apparaît avec les informations pertinentes pour ses demandes de transport.
- Informations générales
- Besoins physiques et cognitif
- Note pour les transport
- Liste noire
- Restriction de genre

Par défaut, le système utilise l'adresse du client comme adresse de départ mais il est possible de décocher pour entrer une adresse manuellement si le client ne se trouve pas chez lui
Ensuite, il faut sélectionner le point de rendez-vous parmi la liste des points de rendez-vous configurés dans l'intranet. Il est aussi possible de cocher pour entrer un nouveau point de rendez-vous manuellement.
L'intranet permet également d'inverser le point de rendez-vous et le domicile du client dans les cas où il faut aller chercher un client à l'hôpital pour le ramener chez lui, par exemple.

Il faut sélectionner la date du transport dans un calendrier et indiquer l'heure du rendez-vous.
Une case à cocher ''Prévoir le retour'' permet d'indiquer au système que la facturation doit être aller-retour.
La case double aller-retour permet de doubler le tarif aller-retour.

Il est possible d'ajouter des récurrences pour les cas de dialyse, par exemple.
Le système créera toutes les demandes de transport pour la période sélectionnée, pour les journées sélectionnées.
Par exemple, tous les lundis, mercredi, vendredi entre le 1er janvier et le 31 décembre.
Ne reste plus qu'à assigner un bénévole pour chacune de ces demandes.

Il est possible d'ajouter une note si ce transport a une particularité autre que la note des transports du client lui-même.
Par exemple :
- La clinique se trouve à proximité de la porte B.
- Utiliser le stationnement derrière l'édifice.
- Il y a des travaux sur la rue X il est préférable de passer par la rue Y.

Choisir un bénévole parmi la liste affichée dans le menu déroulant.
La liste affiche toujours les bénévoles disponibles qui sont le plus prêt du client, au plus loin.
Un code de couleur permet de connaître la charge de travail du bénévole pour cette journée.
- Vert : Disponible et rien de prévu
- Jaune : Disponible mais un transport en attente de confirmation
- Rouge : Disponible mais déjà un transport confirmé aujourd'hui
Les bénévoles préférés du client affichent dans le haut, séparés par une ligne.

**Les noms des bénévoles ont été masqués**
Dès que le système a un client, un point de rendez-vous et un bénévole d'assigner. Il peut automatiquement afficher le coût à payer par le client et le coût à rembourser au bénévole en fonction de la grille de tarifs configurée dans ce projet.

Lorsque le transport est effectué, il est possible d'ajouter des informations supplémentaires telles que :
- Frais de repas
- Frais de stationnement
- Kilométrage excédentaire
- Temps du transport
- Arrêts supplémentaires

Pour répondre aux besoins spécifiques du projet, voici les ajouts personnalisés effectués dans la demande de transport :
Projet rural : La distance entre le bénévole et le client est assumé par le CAB.
Projet Aide financière : Applique le % configuré dans la fiche du client pour l'aide financière pour ce transport.
Double aller-retour : Permet de doubler le montant calculer par le système pour un aller-retour.
Avis de transport pendant la semaine : Affiche une alerte si le bénévole choisi a déjà une demande de transport confirmée pendant la semaine.
Informations disponibilités : Affiche la note sur les disponibilité dans la fiche du bénévole lorsqu'un bénévole est choisi.
Adresse et téléphone : Affiche, dans le menu déroulant d'assignation, l'adresse et le numéro de téléphone des bénévoles.
Arrêts supplémentaires : Ajoute un frais fixe, au montant facturé, pour chaque arrêt supplémentaire.
Générer un reçu : Possibilité de générer un reçu pour le transport.
![]() |
![]() |
![]() |
![]() |
Transports
Calendrier des transports
Avec une vue hebdomadaire ou journalière, le calendrier permet de voir rapidement l'ensemble des demandes de transport pour la période choisie.
La légende de statut sert également de filtre, elle permet donc de, par exemple, ne pas afficher les demandes traitées pour voir uniquement celles pour lesquelles un travail reste à faire.
À partir du calendrier, il est possible de voir les informations de la demande, modifier le statut, assigner un bénévole ou cliquer pour voir la demande complète.
Transports
Gestion des tarifs
Type de tarifs
Pour ce CAB, le client paie à partir de chez lui et le bénévole est également remboursé à partir de chez le client. Nous avons ajusté le système pour répondre à ce besoin.
En plus, nous avons créer la charte de tarifs nécessaire pour correspondre à la facturation actuelle de l'organisme :
Tarifs locaux
Nous avons créé une charte pour les tarifs fixes à l'intérieur d'une même ville.
Les tarifs peuvent être différents pour chaque ville du territoire desservi.
Tarifs au kilométrage pour les transports extérieurs
Nous avons ajouté une configuration pour gérer le coût au kilométrage pour tous les transports qui ne sont pas à l'intérieur d'une même ville.
Il y a également l'option d'ajouter un minimum soit en kilométrage ou en coût.
Remboursement du bénévole
Nous avons également une configuration pour le remboursement du bénévole au kilométrage comme celui-ci peut-être différent de celui des clients avec toujours la possibilité d'avoir un minimum en kilométrage ou en coût.
Ajustements complexes aux tarifs
Projet rural
Lorsque la case Projet rural est cochée dans la demande de transport, le système doit modifier la facturation pour :
- Rembourser le bénévole à partir de chez lui
- Facturer la portion du trajet entre le bénévole et le client, au CAB
- Conserver la facturation du client entre chez lui et son point de rendez-vous.
Projet Aide financière
Le projet Aide financière permet de donner des rabais, en %, au client. Chaque client peut avoir un % de rabais différent. Celui-ci est défini dans le volet transport de sa fiche client.
Comme le rabais ne s'applique pas systématiquement à tous les transports, nous avons ajouté une case à cocher afin d'indiquer au système à quel moment nous devons appliquer le % de rabais pour l'aide financière.
Arrêts supplémentaires
Nous avons ajouter l'option de pouvoir indiquer un nombre d'arrêts supplémentaire, illimité.
Nous avons également ajouter une configuration dans l'administration de l'intranet afin de pouvoir gérer le montant fixe qui doit s'ajouter à la facturation pour chaque arrêt.
Services offerts
L'option des services offerts permet d'ajouter 100% des services rendus par l'organisme ainsi que le nombre d'heures de bénévolat rattaché à chaque service. Cela permet, ensuite, de générer les statistiques annuelles sur le nombre d'actions bénévoles effectuées ainsi que le nombre d'heures de bénévolat.
Services offerts
Services offerts (Actions bénévoles)
Vous pouvez facilement ajouter un service rendu en indiquant quels clients ont reçu le service et les bénévoles qui l'ont effectué.
Vous pouvez également ajouter le nombre d'heures, le nombre d'actions bénévoles totales, les autres personnes rejointes (si pas membre de l'organisme) et même le kilométrage, s'il y a lieu. Les services peuvent être offert à des clients, sans bénévole ou être rendu par des bénévoles, sans client (Cuisiner les repas, par exemple)
Les services peuvent être classés par catégories et sous-catégories. L'organisme peut facilement ajouter des catégories, sous-catégories et services, par elle-même.
Par exemple :
- Catégorie : Administration
- Sous-Catégorie : Conseil d'administration
- Service : Rencontre du CA
Services offerts
Statistiques
Les statistiques des actions bénévoles offrent 3 grosses catégories de statistiques dans lesquelles nous retrouvons plusieurs autres filtres afin de répondre à tous les besoins en statistiques.
Pour chaque sélection, il est possible d'avoir un PDF du graphique et des données pour les filtres actifs.
Par période
Dans la sélection par période, nous retrouvons les filtres suivants :
- Choix de la période : Cette semaine, la semaine passée, ce mois-ci, le mois dernier, cette année, l'année passée
- Catégorie : Avoir le nombre d'action et le nombre d'heures pour la catégorie Administration pour la période choisie
- Sous-catégorie : Avoir les statistiques pour le conseil d'administration, pour tous les services
- Par services : Avoir le nombre d'heures pour les rencontres du CA, pour la période choisie
- Statistiques des clients
- Par tranches d'âge
- Par municipalité
- Par genre
- Par milieu de vie
- Statistiques des bénévoles
- Par tranches d'âge
- Par municipalité
- Par genre

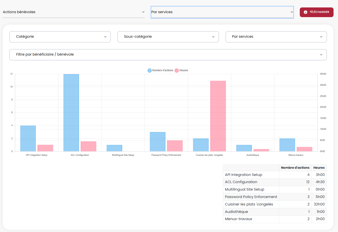
Par services
Dans la sélection par services, nous retrouvons les filtres suivants :
- Catégorie : Voir uniquement les statistiques de tous les services de cette catégorie
- Sous-catégorie : Voir uniquement les statistiques des services de cette sous-catégorie
- Par services : Voir les statistique d'un service en particulier
- Statistiques des clients (pour le(s) service(s) choisi(s))
- Par tranches d'âge
- Par municipalité
- Par genre
- Par milieu de vie
- Statistiques des bénévoles (pour le(s) service(s) choisi(s))
- Par tranches d'âge
- Par municipalité
- Par genre

Par trimestre
Dans la sélection par trimestre, nous retrouvons les filtres suivants :
- Choix du trimestre
- Catégorie : Avoir le nombre d'action et le nombre d'heures pour la catégorie Administration pour le trimestre choisi
- Sous-catégorie : Avoir les statistiques pour le conseil d'administration, pour tous les services
- Par services : Avoir le nombre d'heures pour les rencontres du CA, pour la période choisie
- Statistiques des clients (pour le trimestre choisi)
- Par tranches d'âge
- Par municipalité
- Par genre
- Par milieu
- Statistiques des bénévoles (pour le trimestre choisi)
- Par tranches d'âge
- Par municipalité
- Par genre

Rapports
Rapports Standards
Horaire hebdomadaire de la livraison de la popote
Permet d'avoir, sur papier, l'horaire hebdomadaire des chauffeurs et baladeurs pour la popote roulante.
**Les noms des bénévoles ont été masqués**
Besoin des repas chauds
Permet de connaître la quantité nécessaire, pour chaque plat du menu, pour répondre à toutes les commandes de la semaine.
Besoin des repas congelés
Affiche le nombre de repas nécessaire pour faire toutes les commandes de la journée. Les plats sont classés par catégorie.
Exportation des jumelages
Dans chaque client il est possible d'exporter son rapport de jumelage pour les visites et appels d'amitié.
Exportation des routes en PDF
Dans chaque route, pour chaque journée, il est possible d'exporter la route en PDF. Le rapport affiche l'image de la carte avec les points de chaque client dessus. La liste des clients affiche à gauche avec leur rang respectif et leurs informations personnelles.
Exportation des remboursements aux bénévoles des transports
Il est possible d'exporter en excel ou en PDF le rapport de remboursements pour un bénévole faisant de l'accompagnement transport.
Exportation des remboursements des bénévoles de la popote roulante
Il est possible d'exporter en PDF ou excel, le rapport de remboursement pour un chauffeur effectuant de la livraison pour la popote roulante.
Exportation des bons de commande en PDF
Il est possible d'exporter le bon de commande en PDF pour tous besoins nécessitant le montant dû pour le mois en cours, avant de générer la facture.
Exportation des statistiques
Il est possible d'exporter en PDF les graphiques de statistiques se trouvant dans la page Exporter des statistiques.
La page offre des statistiques sur les clients, bénévoles, demandes de transport, popote roulante et les actions bénévoles.
Rapports
Rapports personnalisés
Reçu des transports
Nous avons créé un reçu en PDF téléchargeable dans toutes les demandes de transport.
** Les informations du client ont été masquées**
Bon de commande vierge pour les repas congelés
Nous avons créer un rapport Excel imprimable d'un bon de commande vierge pour les repas congelés pour pouvoir remplir les quantités manuellement.
Liste de livraison des repas congelés
Nous avons créer une liste de livraison pour les repas congelés spécifiquement.
Elle permet au bénévole de remplir les informations nécessaire, lors de sa livraison.
** Les informations personnelles ont été masquées.**
Impression PDF d'une commande de congelés
Nous avons créé un rapport PDF pour les commandes de repas congelés. Chaque commande est imprimable.
Nous avons mis les plats commandés dans une couleur distincte pour facilité la préparation de la commande.
** Les informations du client ont été masquées**
Rapport des besoins de repas à dates variables
Le CAB avait besoin de pouvoir sortir les besoins de repas congelés pour des dates variables.
Par défaut, le rapport de besoins de repas est un rapport hebdomadaire ou journalier.
Nous avons donc créé une configuration qui permet de mettre une plage de date pour exporter les besoins de repas pour les dates choisies.
Liste de livraison des repas chauds
Nous avons modifié notre liste de livraison pour correspondre au format que le CAB utilisait déjà.
Le rapport est téléchargeable, pour chaque journée, par route ou pour toutes les routes.
Étiquettes pour livraison des repas
Nous avons conçu un rapport PDF, pour la livraison des repas de la popote roulante, qui permet d'imprimer directement sur des étiquettes. Les étiquettes sont ensuite collées sur les plats à livrer. Chaque étiquette contient le nom du client, son adresse, son numéro de téléphone, la journée de livraison, ses restrictions alimentaires et sa route.
Le rapport se met automatiquement à jour, en fonction des livraisons de la journée.
** Les informations des clients ont été masquées.**
Billets de compilation pour les repas
Nous avons créé un rapport très spécifique pour la compilation des repas qui indique le nombre de repas réguliers, nombre de repas sans sucre, le nombre total de repas ainsi que le nombre de soupe non gazogène. Chaque trajet a besoin de 3 billets de compilation.
Rapport des visites amicales
Nous avons créé un rapport qui permet de voir tous les jumelages entre les clients et bénévoles dans le même fichier.
** Les informations personnelles ont été masquées**
Bordereau de dépôt
Nous avons créé un rapport PDF de bordereau de dépôt qui regroupe tous les paiements reçus pour une date choisie.
État de compte
Ce rapport PDF permet de sortir un état de compte pour un client en particulier.
Âge des comptes à recevoir
Nous avons créé un rapport PDF pour l'âge des comptes à recevoir qui indique les montants dûs, par client. (Courant, 30 jours, 60 jours, 90 jours, + de 90 jours). Au bas du rapport on retrouve les montants totaux pour chaque colonne avec le % par rapport au montant total dû.
**Les noms des clients ont été masqués**
Facture
Nous avons recréé complètement notre facture en PDF afin de correspondre au format déjà utilisé par le CAB. La nouvelle version inclus une partie détachable, dans le haut.
Rapports
Page rapports
La page rapport permet de créer des rapports excels personnalisés pour une multitude d'options :
Les clients
Il est possible de sortir un rapport pour tous les clients ou de filtrer selon les critères suivants :
- Date de naissance : Entre telle et telle date
- Type de client : Actif, inactif ou Fermé
- Services utilisés

Soldes dûs
Il est possible de sortir le rapport pour tous les clients ou de choisir un client spécifique.

Visites amicales
Le rapport visites amicales permet de sortir un rapport sur tous les jumelages de l'intranet mais il est également possible de filtrer les jumelages pour un bénévole ou un client en particulier.

Les bénévoles
Il est possible de sortir un rapport pour tous les bénévoles ou de les filtrer par :
- Date de naissance : entre telle et telle date
- Municipalité
- Type de bénévole : Actif, Inactif ou Fermé
- Membre
- Disponibilités : seulement les bénévoles disponible le lundi, par exemple.
- Services

Demandes de transport
Pouvoir sortir la liste complète de toutes les demandes de transport. Il est également possible de filtrer par :
- Date de demande
- Cette semaine
- Semaine dernière
- Ce mois-ci
- Mois dernier
- Dates personnalisées
- Point de rendez-vous
- Municipalité
- Covoiturage
- Statut
- Client
- Bénévole

Popote roulante
Il est possible de sortir un rapport pour les commandes de repas chauds ou congelés et de filtrer la liste par :
- Date de la commande
- Cette semaine
- La semaine dernière
- Ce mois-ci
- Le mois dernier
- Dates personnalisées
- Route de livraison
- Client
- Statut

Conciliation bénévoles
Pour la conciliation bénévole il faut absolument choisir une période : Ce mois-ci, le mois dernier ou des dates personnalisées.
Il est ensuite possible de filtrer par :
- Type : popote roulante ou transport
- Bénévole

Bons de commande
Les filtres pour le rapport des bons de commande sont :
- Par date : Ce mois-ci, le mois dernier ou des dates personnalisées
- Par client
- Par type (service)

Factures
Le rapport des factures peut être filtré :
- Par date : Ce mois-ci, le mois dernier ou des dates personnalisées
- Par client
- Par service

Bordereau de dépôt
Pour le rapport personnalisé des bordereaux de dépôt, il est possible de filtrer :
- Par date
- Par client
- Par service

État de compte
Pour le rapport état de compte, il faut absolument choisir un client pour générer le rapport.

Comptes à recevoir
Pour le rapport Âge des compte à recevoir, il n'y a pas de filtre. Cela affiche 100% des comptes à recevoir.

Actions bénévoles
Le rapport des actions bénévoles permet de filtrer selon plusieurs critères :
- Date : Cette semaine, la semaine dernière, ce mois-ci, le mois dernier, cette année, l'année dernière et dates personnalisées.
- Catégorie : Seulement les actions pour la catégorie Administration, par exemple.
- Sous-Catégorie : Voir seulement les actions de la sous-catégorie Conseil d'administration (dont Administration est la catégorie principale)
- Service : Voir seulement les actions pour le service Rencontre du CA (Qui se trouve dans la catégorie Administration et la sous-catégorie Conseil d'administration)
- Client : Voir la liste des services reçus par un client.
- Bénévole : Voir la liste des actions bénévoles effectuées par un bénévole en particulier.

Choix des colonnes
Pour tous les rapports de la page, il est possible de choisir les colonnes désirées dans le rapport excel en les sélectionnant dans la section champs. Chaque petit rectangle rouge représente une colonne dans le fichier excel.
Remboursement aux bénévoles
bénévoles des transports
Nous avons bâti un système qui permet de rapidement voir les montants à rembourser à un bénévole pour une période choisie (Ce mois-ci, le mois dernier ou dates personnalisées)
Il faut simplement sélectionner le bénévole ainsi que la période désirée et l'ensemble des transports effectués par le bénévole affichera dans le bas avec toutes les valeurs. Il est possible de modifier une donnée simplement en cliquant dessus.
Plusieurs actions possibles :
- Indiquer les transports qui ont été remboursés
- Modifier les valeurs (en cliquant dessus)
- Ajouter un montant payé par le client (conserver ou non par le bénévole)
- Exporter en Excel ou en PDF
bénévoles de la popote roulante
Le même système est utilisé pour les remboursements des chauffeurs pour la livraison de la popote roulante.
Il faut simplement sélectionner le bénévole et la période. Toutes les livraisons effectuées par le chauffeur pendant cette période afficheront, dans le bas.
Le montant à rembourser, pour chaque livraison, se calcul en fonction des clients qui sont sur la route (kilométrage total) et de l'indemnisation configurée pour chaque route.
Plusieurs actions possibles :
- Indiquer les livraisons qui ont été remboursées
- Modifier les valeurs (en cliquant dessus)
- Exporter en Excel ou en PDF
Bons de commande
Un bon de commande est créé automatiquement lors de la création d'une demande de transport ou d'une commande de repas chauds ou congelés. Pour la facturation mensuelle, les bons de commandes se mettent à jour, automatiquement, si une demande de transport s'ajoute dans le même mois ou si une journée dans la commande de repas chauds est annulée. À la fin du mois, le bon de commande est prêt à être générÉ en facture.
Bons de commande
Liste des bons de commande
La liste des bons de commande permet de voir la totalité des bons créés avec les informations de base : # du bon de commande, nom du client, payeur, mois, montant à facturer, le service et le statut
À partir de la liste, il est possible de faire des actions groupées comme générer les factures ou modifier les statuts.
Système de recherche
Le système de recherche permet de filtrer les bons de commande par client, service, payeur, période ou statut.
Il est donc facile de générer toutes les factures pour les services du mois dernier, en même temps.
Facturation
Facture
La liste des factures présente la totalité des factures avec un système de recherche permettant de les filtrer selon certains critères : client, département, payeur, méthode de paiement, méthode d'envoi, période.
En sélectionnant plusieurs factures, il est possible de faire des actions groupées telles que :
- Modifier le statut
- Envoyer les factures par courriel (Envoie d'un seul coup à tous les clients qui ont un courriel valide)
- Imprimer les factures (un gros PDF regroupant les factures sélectionnées)
- Supprimer les factures
**Les noms des clients ont été masqués**
paiements et remboursements
Sur chaque facture il est possible de faire des paiements ou de faire des remboursements totaux ou partiels.
Stats et Logs
Statistiques
Stats et Logs
Logs des modifications
Notre page Logs des modifications permet de voir l'historique des modifications dans un dossier client, dossier bénévole ou de voir les actions effectués par un employé depuis la création du dossier ou pour une période précise.
Administration
Gestion de l'intranet






